
SecHard, tüm kaynakları tek bir panelden basit bir şekilde yöneten, kontrol eden ve güvenlik açıklarını minimuma indiren bir yazılımdır. Kurumların sistem yönetim süreçlerini, kolaylaştırarak çok daha verimli ve düşük maliyetli operasyonlar gerçekleştirmelerine olanak tanır.
SecHard, bir kurum içerisindeki ağ sistemlerinin sorunsuz bir şekilde işlemesine, güvenlik risklerinin en aza indirilmesine ve kurumun her açıdan kazançlı çıkmasına olanak sağlar. Zero Trust politikasının uygulanmasının ve yönetiminin en zor kısmı güvenlik güçlendirmesidir. Binlerce cihazın yüzlerce ayar değişikliğine ihtiyacı var.
SecHard’ın güvenlik güçlendirme modülü, endüstri standartlarına göre dakikalar içinde bir boşluk analizi raporu oluşturur ve saniyeler içinde otomatik olarak iyileştirmeler yapar. SecHard, Docker Container temelli modern yazılım mimarisi ile ağ cihazlarında yapılan tüm işlemlerin çok daha hızlı yapılmasına imkan verir. Saatlerce, günlerce süren ağ cihazları, (Switch, Router, Firewall) işletim sistemleri, web sunucu ve database sunucu yönetim işlerini dakikalar hatta saniyeler seviyesine indirir. Özetle, SecHard Zero Trust Orchestratörü, uzmanlara ihtiyaç duymadan güvenlik analizi ve gerekli düzeltmeleri yapabilen tam otomatik bir yazılımdır. Bu sayede şirketler güvenlik seviyelerini artırır ve eşsiz bir yatırım geri dönüşüne sahip olurlar.
Çözümlerimiz ve iş ortaklarımız hakkında detaylı bilgi almak için: [email protected]
Ayrıcalıkların kötüye kullanımı, fidye yazılımlar vb. bir çok farklı saldırının önüne geçerek “Sıfır Güven’le” uyumlu hale gelinmesini sağlayacak güçlü bir kimlik ve
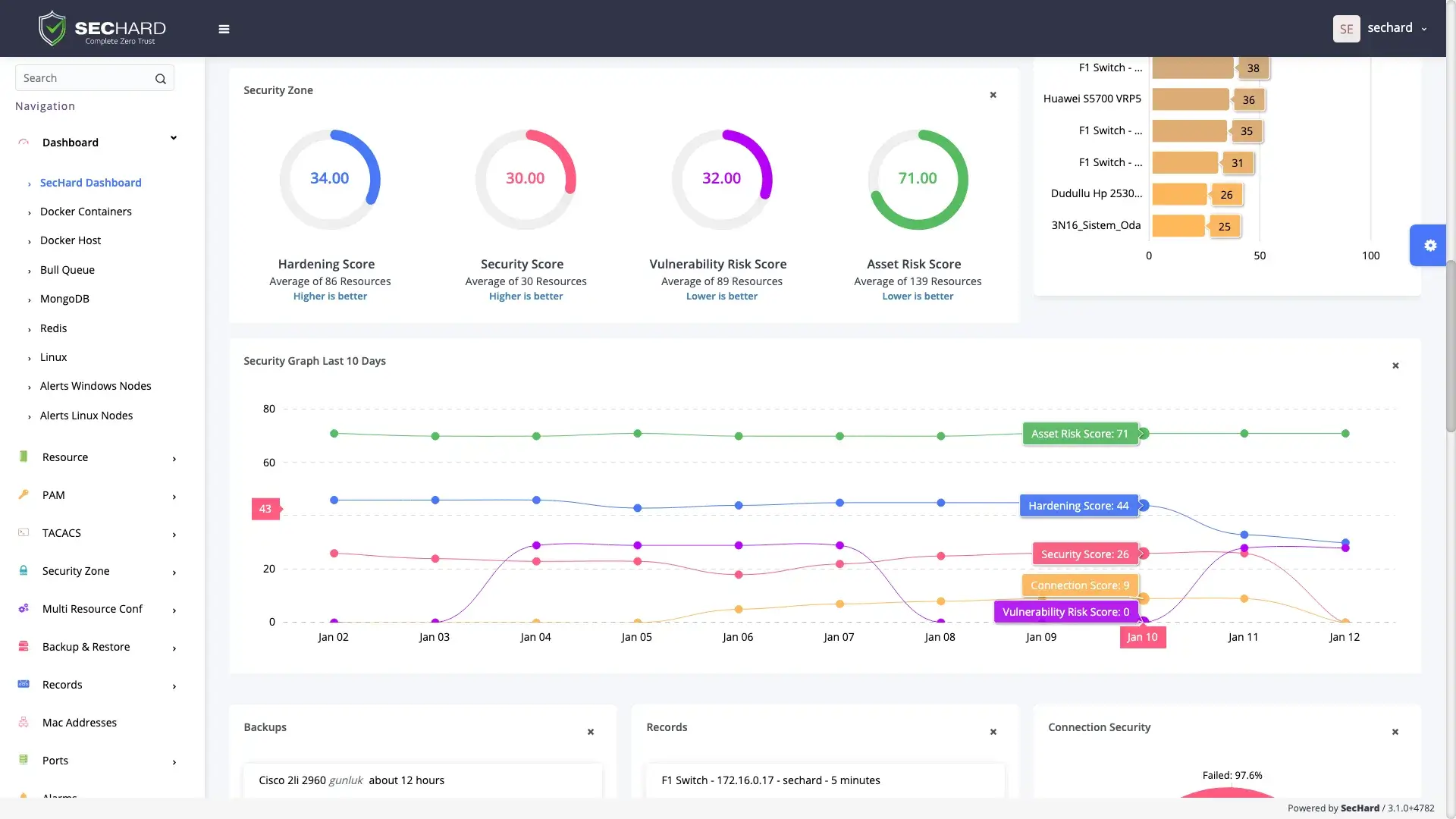
Bilgi güvenliğinin en temel prensiplerinden biri zafiyetlerin tespit edilmesi ve yönetilmesidir. SecHard, pasif tarama yöntemi ile tüm BT varlıkları için zafiyet tespit ve yönetim süreçlerini herhangi bir risk oluşturmadan işletir.
SecHard benzersiz risk tespit formülü sayesinde, varlık grubu risk puanlarını, güvenlik sıkılaştırma puanlarını ve zafiyet puanlarını birleştirir.
Sıkılaştıma modülü, sunucular, istemciler, ağ cihazları, uygulamalar, veritabanları ve daha fazlası için otomatik güvenlik sıkılaştırması, denetleme.
Ağ cihazlarında yedekleme/geri yükleme, konfigürasyon değişikliği tespiti, performans izleme, bant genişliği izleme ve firmware yükseltme vb. işlemlerin güçlü ve
Kullanılabilirlik, bilgi güvenliğinde gizlilik ve bütünlük kadar önemlidir. Zero Trust modeline göre performans ve kullanılabilirlik, güvenlik kontrolleri ve risk yönetimi göz önünde bulundurularak izlenmesi gereken iki faktördür.
*nix sistemleri ve ağ cihazları için merkezi kimlik doğrulama ve yetkilendirme yapılmasını sağlamaktadır.
Ağ cihazları ve sunucular arasında basitleştirilmiş log yönetimi, kritik olaylara dayalı gerçek zamanlı alarm üretilmesi ve Syslog/CEF formatlarında
SecHard risk farkındalığı problemini varlık yönetimi modülü ile çözmektedir. Otomatik varlık keşfi, erişim, tanımlama v...
IT altyapısında kullanılan sertifikaları otomatik olarak keşfeder, bu sertifikaların son kullanma tarihlerini raporlar ve bu...